ALMOSYS offers a small but high-quality product range in the field of monitoring and warning systems for a wide variety of alpine mass movements. In addition, we offer solutions for data platforms and data visualization.
MAMODIS
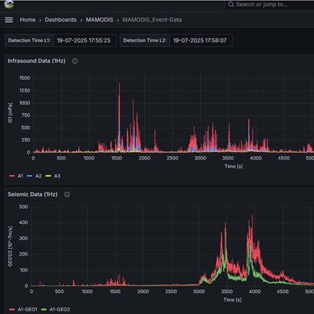
MAss MOvement Detection and Identification System
Automatic detection of alpine mass movements such as debris flows, debris floods and avalanches based on infrasound and seismic signals
GEOLogger
Datalogger system for seismic and infrasound sensors
Microcontroller-based data logger system specifically for monitoring alpine mass movements with infrasound and seismic sensors (geophones)
PICam
Time lapse webcam
Free programmable time lapse webcam for monitoring of alpine mass movements based on Raspberry Pi
Infrasound Sensor
Compact broadband infrasound sensor
Infrasound sensor based on a differential pressure transducer, ideal for monitoring alpine mass movements, volcanoes, etc.
Geophone-Trigger
Seismic detection of alpine mass movements
A purely hardware-based trigger system for fast processes (debris flow, or debris flow-like processes) based on a geophone
Data-Platform & Visualization
Data processing and graphical presentation
Solutions for data processing and interactive visualization using the Open Source-Platform Grafana
