Data-Platform & Visualization
Data processing and graphical presentation using the Open Source-Platform Grafana
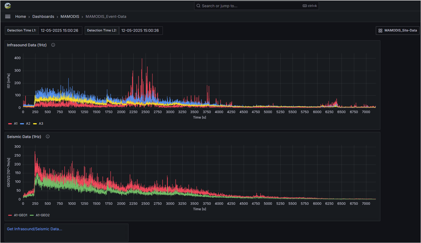
ALMOSYS offers various concepts for data structure, database transfer, and data presentation on a web-based interface. The open source software Grafana is used as the graphical web interface, whereby existing solutions for MAMODIS, RODAS or PICam can be used, or new solutions adapted to customer requirements are possible. The Grafana web interface allows you to create and administer different user groups with different permissions. It also enables the setting of alarm thresholds and the notification of specific user groups via SMS, email, or messenger in case of an event.
Link to the ALMOSYS Grafana-Platform (login required): http://mamodis.ddns.net/grafana
The costs for platform solutions depend on customer requirements, specifications, and application. Integration of new MAMODIS and/or PICam stations into the existing platform is included in the installation and maintenance costs.
